Listen to Podcast:
Are you looking for Mspy Review? Mspy is a mobile monitoring app that can be put on your target’s phone so you can watch what they do on their phone from afar. The app gives information about things like phone calls, social media activity, where people are, what they are doing on instant messengers, and a lot more. It’s great that the app runs in the background and hides so that the person being tracked doesn’t know they’re being watched.
Are you looking for a reliable mobile monitoring app mSpy review 2024? There are a lot of different apps for smartphones that let people control and keep an eye on what a target phone is doing. Most phone tracking solutions have the same basic features, and we know it can be hard to compare them all to find the one that fits your needs best. No one wants to waste money and time on a security app for their phone that doesn’t work. But mSpy is widely thought to be the best spy app for tracking smartphones, and its high ratings show that this is true.
In this mSpy review, we’ll talk about what makes mSpy so highly rated, as well as its pros and cons. So, keep reading to find out if Mspy is a good choice.
Overview Mspy Review 2024
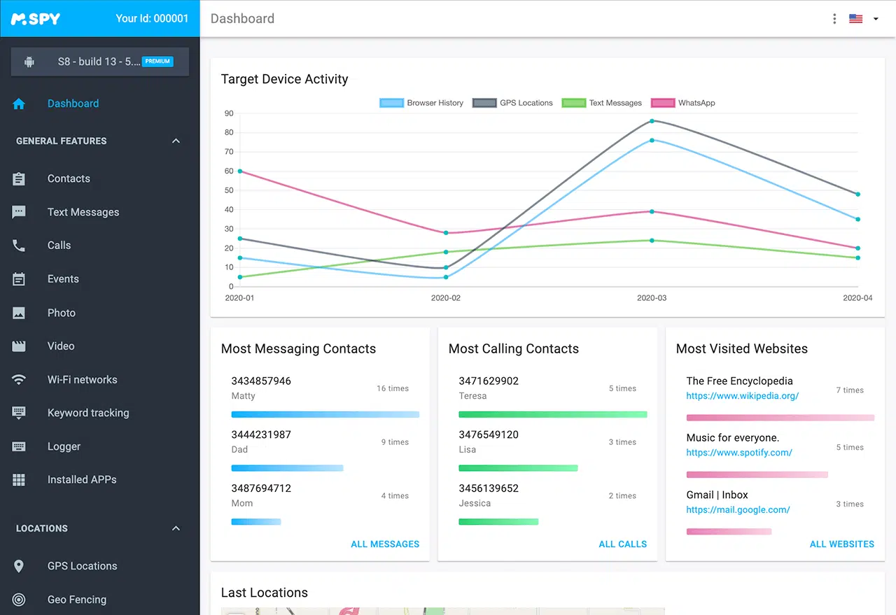
Mspy is a popular phone monitoring application that helps keep track of data activities on a mobile phone. It is a full-range spy app that is 100% undetectable. It has been widely considered the market leader in mobile tracking software for 2024 and provides a solid full-featured phone spyware experience. With mSpy review 2024, you will be able to see what they’re up to, but they won’t know. You can manage and monitor calls, track current GPS locations, view text messages, address book names, and call history.
In this article, we will review the features and benefits of mSpy, its different plans, compatibility with various devices, how to set it up and start using it, reviews from real customers, the cost-effectiveness of mSpy, security and privacy considerations for users, the potential impact for parents and business owners and the impact on relationship monitoring. Here we manage a simple Mspy review below.
What is Mspy?
Mspy phone tracker is an undetectable phone application that helps keep up with all data activities on a mobile phone. It is a spy application that can be used to monitor different devices such as phones, tablets, and computers. Mspy offers a wide range of features and benefits, including tracking text messages, calls, emails, GPS locations, and more.
It also allows users to view photos, videos, and other multimedia files stored on the monitored device. Mspy can also be used to monitor websites visited and apps used on the monitored device. It also offers an online dashboard where users can access all the data collected from the target device in real time.
Read More: Klickxcopy Review
Mspy Review – Features of It
With the new opacity feature in Mspy review, It is a powerful phone tracking software that helps to keep tabs on activities on mobile phones. It is an undetectable spy app that allows you to see text messages, address book names, call history, GPS locations, and much more. With mSpy, you can easily monitor and manage calls, track current GPS locations, access browsing history, and view installed apps. You can also block websites and apps, set up geofences, and view photos, videos, and documents stored on the device.
In addition, mSpy provides a wide range of features that can help you monitor your children’s online activities, such as keylogging, social media monitoring, and blocking inappropriate content. Moreover, mSpy’s advanced features make it possible to monitor your employees’ activities remotely, helping you to ensure they are abiding by company policies.
Read Also: Memberowls Review
Mspy Review – Important Features of Mspy
Location Tracking: If you look at their GPS coordinates, you can see exactly where they are.
Call Log Monitoring: A simple list of the calls made and received by phone being monitored.
SMS Message Viewing: All SMS messages are saved by mSpy. Not just the text, but also images, voice attachments, the time and date, and more.
Contacts: You’ll be able to see everyone they’ve added as a contact on their phone. This is one of the most telling things about this monitoring package.
Phone Contact Details: This lets you quickly look at the phone’s stored contact information.
Call Logs: This software makes it easy to see all the details of the calls you’ve received.
Call Recording: You will be able to listen to all online call recordings.
E-mail reading: With this feature of the mSpy software, the user can read both outgoing and incoming e-mails on the target phone.
Browsing History: With phone tracking and monitoring software, you can easily see a person’s internet history, even if it has been deleted.
Look at pictures and videos: You can look at all the photos and videos on your child’s phone.
Keyword warnings: You can make a list of target words, like “drugs,” “sex,” and “firearms,” with this function. You’ll get an email when one of these words is used in a text, a conversation, an email, or any other place.
Keylogger: Keep track of everything a person types on their computer or Android phone. Android, Windows, and Mac all have the ability to record with the keyboard.
From what I’ve seen, if someone takes the time to add a contact to their phone, that person must be important to them.
Mspy Review – How Does It Work?
In this part of the Mspy review, We are going talk about some benefits and work processes. Before you can look through someone else’s phone, you have to buy the mSpy app and, depending on your needs, choose a subscription plan. Then, put your information on the order form. After the payment is confirmed, you will get an email with more installation instructions. Then, follow the steps in the email that was sent to you. It will take a few minutes to get everything set up.
As soon as the installation is done, you can start monitoring. You can do this from your Control Panel for WhatsApp media, messages, and call logs.
To Know More: Stoodaio Review
How to Set Up and Start Using Mspy?
Setting up and using Mspy is a straightforward process. All you need to do is download the app onto the target device and create an account on the Mspy website. Once you have logged in, you can begin monitoring the activities of the target device. You will be able to monitor text messages, call logs, GPS locations, and other activities on the device.
You can also set alerts for certain activities, such as when a contact is added or deleted from the phone. Additionally, Mspy allows you to access data remotely from any web-enabled device. This means that you can monitor the target device from anywhere in the world.
Mspy Reviews from Real Customers
Mspy is a leading phone tracking software, and customers have given overwhelmingly positive Mspy Reviews. Many people have praised the ease of setup and use of mSpy, as well as the comprehensive range of features it offers. Customers also comment on the cost-effectiveness of mSpy, as well as its ability to stay undetected by the user.
The customers of Mspy review range from those praising the app for its ability to monitor their children’s activities to those who use it to keep an eye on employees in their business. There are also those who use mSpy to keep tabs on their exes, even if they don’t have access to their phone.
Many customers have also commented positively on the customer service offered by mSpy. They are always available to answer questions and solve any issues that arise. This is something that no other spy app can offer.
Overall, customers are highly satisfied with MSpy and many consider it a must-have for anyone looking to monitor and protect their loved ones.
You can Read: Writerzen Review
Mspy Review – And Its Pros and Cons
It’s a really good program. And Our Mspy review will help out to get rid of it. Mspy is a powerful and effective spy application that offers a range of features and benefits to its users. However, as with any software, there are some pros and cons to consider before deciding if Mspy is the right choice for you.
In terms of the pros, Mspy has a wide range of features and benefits, including the ability to monitor text messages, calls, GPS location, address book names, and more. It is also compatible with multiple devices and can be set up quickly and easily. In addition, Mspy offers a range of plans to suit different budgets and needs.
Pros
- Tracking by GPS
- Very easy to use and gives you a lot of information.
- Affordable
- It gives a lot of information about all kinds of mobile activities.
- It works for both iPhone and Android users.
- works with both Android and iOS
- It also works with devices that have been “jailbroken.”
- The customer service at mSpy.com is helpful and friendly around the clock.
- New users can try out the service for free with mSpy.
Cons
- It doesn’t work with more than one phone.
- It can only be used on one smartphone at a time, per the license.
- If the target device is wiped, all of the information stored in mSpy could be lost.
- In the future, prices may go up if manufacturers add new features or change the ones they already have.
Mspy Review and Its Pricing:
mSpy offers different pricing options so that more people can access them.
For Phones:
You get three packages for the basic as well as the premium version.
Basic:
- 1 Month – $26.99
- 3 Months – $59.99
- 12 Months – $99.99
Premium:
- 1 Month – $69.99
- 3 Months – $119.99
- 12 Months – $199.99
For Computers:
The functions are a bit more restricted on computers than on smartphones. The basic pricing is:
- 1 Month – $26.99
- 3 Months – $39.99
- 12 Months – $69.99
There is also a Computer Family Kit which allows you to monitor three computers at once.
- 6 Months – $119.97
- 12 Months – $167.97
Comparing Mspy Review of Each Plan
Mspy offers three subscription plans, each with its own set of features and benefits. The Basic plan is the most affordable and provides basic features such as monitoring text messages, calls, GPS location, and social media activity. The Premium plan adds additional features such as a keylogger, call recording, and remote control of the target device. The No-Jailbreak plan is designed for users who don’t want to install the software on their target device. It includes many of the same features as the Basic and Premium plans, but the monitoring is done through iCloud backups instead of direct access to the target device.
No matter which subscription plan you choose, you’ll be able to monitor all of the activity on the target device. You’ll be able to view text messages and Instagram messages, check call logs and GPS location history, view photos and videos, and monitor social media activity. All of this data can be accessed remotely from any device with an internet connection. With the No-Jailbreak plan, you’ll even be able to access data from devices that don’t have mSpy installed on them.
The Premium plan also offers some additional features that can be useful for parents and business owners. These include a keylogger, which records all of the keystrokes that are entered on the target device; call recording, which allows you to listen in on phone calls; and remote control of the target device.
Also Read: Veed Review
Security and Privacy Considerations for Mspy Users
When it comes to using Mspy, it is important to consider how secure and private your data is. Mspy uses advanced encryption techniques to ensure that all data is kept secure and private. Mspy also has a strict policy of not sharing any user data with third-party companies, so you can be sure that your data is safe and secure.
In addition, Mspy has a built-in system for allowing users to remotely delete all the data stored on their devices if they decide to discontinue using the app. This adds an extra layer of security and privacy for users of Mspy.
The Potential Impact on Parents and Business Owners
Mspy is an incredibly powerful and versatile tool for parents and business owners alike. It offers a wide range of features that can help keep track of activities on a mobile device. It can be used to monitor text messages, call history, GPS location, address book names, and much more. This can be especially useful for parents who want to keep an eye on their children and make sure they’re not getting into any dangerous activities or situations.
Business owners can also use Mspy to monitor their employees and ensure they’re not engaging in any activities that could put the company’s data at risk. With Mspy, parents and business owners can be sure they have the resources they need to protect their families and companies.
Know More: Invideo Review
Mspy Review – The Impact on Relationship Monitoring
Mspy is an incredibly powerful tool for monitoring relationships and gaining insights into the activities of a partner, spouse, or family member. With mSpy, you can easily track GPS location, call history, text messages, address book contacts, and more. This gives you a comprehensive overview of the activities of the person you’re monitoring and provides invaluable insight into their daily habits.
Furthermore, mSpy can also be used as a tool to monitor relationships in terms of overall communication. Relationship monitoring helps to identify potential issues that may exist between two partners or family members and can act as an early warning system for potential problems. With mSpy, you can easily track calls, messages, and other activities to gain a better understanding of the dynamics between two people.
Finally, it’s important to note that the use of technology of mSpy should always be done with caution and respect for the privacy of the other person. It’s important to remember that monitoring someone’s activities without their consent is illegal in many countries and could lead to serious legal repercussions. Before using mSpy, it’s important to understand the legal implications and make sure that you’re not breaking any laws.
Is Mspy Worth Spending Money?
mSpy is one of the most impressive spy apps for cell phones we’ve seen so far. It’s easy to use and does exactly what you want it to do, especially when keeping an eye on what your kids are doing on their cell phones or tablets. Or, on the other hand, while trying to get a faithless mate in the demonstration.
With its high-level features and reasonable price, there’s no reason why you shouldn’t give it a try. But, to be fair, there are a lot of bad things said about the apps.
Users have given mSpy an average rating, especially for the quality of service and the fact that there are too many terms and conditions for the app to work well.
You can Read Also: Nordpass Review
What Do People Say About Mspy Review 2024?
There are many mSpy reviews on the internet that tell you what people like and don’t like about the app.
You’ll hear a lot of good things about this app as a whole. One customer said that mSpy helped him spy on text messages and phone calls on the target device. He was also impressed with how well-informed and helpful the customer service staff was.
Several other customers also agreed that both the product and the customer service are good. They love how quick and helpful the representatives are when users have questions or problems.
Customers all over the world have been able to use mSpy free for quite a few years. This means that it has a stable group of users at this point. If you just found out about this app and want to know if it’s a good idea to use it, you can read customer reviews online.
Conclusion: The Future of Mspy
In conclusion, Mspy Review shows the future of mSpy looks bright. With its powerful features and ease of use, mSpy is a great option for parents and business owners who need to keep track of their children and employees. The app has come a long way since its initial launch in 2024, and it continues to get better with each new version. With its compatibility across different devices, its affordable plans, and its impressive security and privacy measures, mSpy is sure to remain a top choice for mobile tracking software in the years to come. Mspy Review is definitely worth checking out!
Also Read: Creaitor AI Review
Frequently Asked Questions (FAQs) about MSpy Review
Do spy apps really work?
MSpy apps are a good way to keep an eye on what your kids or employees are doing on their phones. With this app, you can get physical access to the devices you want to hack. These apps work in stealth mode, so the person using the device won’t know that their actions are being watched.
Can I remotely install spyware on a cell phone?
No. Spyware can’t be put on a smartphone from far away. You need to get into the target device in order to install the app.
Are spy apps illegal?
If the user gives permission, it is legal to put a spy app on their phone. But it is against the law to install the app without the smartphone user’s knowledge. In fact, it is a crime in the US that can get you up to a year in jail.
Can you get in trouble if you look at someone else’s phone?
US Federal law says that you can’t look at, listen to, or read someone else’s communication without their permission. If you look through your partner’s phone without their permission, you could be charged with a crime.
What kind of app can find spyware?
Some spy apps can tell if there is another spy app on the phone. But anti-spyware protection on a device might cost extra.
What are some things that can stop mSpy from working right?
If the target phone is roaming, mSpy won’t be able to track what’s on it. Also, it can’t send the information it needs to your account if your phone isn’t connected to the internet.
Can mSpy be downloaded on a phone from afar?
You can get information from mSpy from far away, but you can’t install the app from far away.
You can only download if you have the device you want to download to in your hands. In some cases, you need to root or jailbreak the app, which also means you need to have physical access to the device.
Is it possible to move a license for a subscription to a different device?
Yes. You can move the license to a different phone with mSpy. This means that if your child gets a new smartphone or if you give a new device to an employee, you don’t have to go through the subscription process again. Nothing will change about the package.








